Atheniks Hero

Strukturierte Finanzplanung
für moderne Unternehmen

Von Budgetplanung bis zur strategischen Investitionsanalyse.

Atheniks Dashboard

Ihr Controller exportiert Daten aus dem ERP, öffnet fünf Excel-Dateien, konsolidiert von Hand und am Ende stimmt eine Zahl nicht.

Atheniks – Pain Section

Das Problem

Zu viele Dateien, zu viele Versionen

Jede Abteilung pflegt ihre eigene Tabelle. Am Monatsende weiß niemand mehr, welche Version die aktuelle ist.

Kaputte Formeln, falsche Zahlen

Eine Änderung in Zeile 47 bricht drei andere Berechnungen. Der Fehler fällt erst auf, wenn der Bericht schon beim Geschäftsführer liegt.

Tage für einen Monatsabschluss

ERP-Export, manuelle Konsolidierung, Abstimmung per E-Mail. Bis alle Zahlen zusammenpassen, sind wertvolle Arbeitstage verloren.

Finanzplanung sollte Entscheidungen beschleunigen, nicht aufhalten.

Atheniks löst genau dieses Problem: eine einzige Plattform, die Ihre Daten automatisch konsolidiert und Ihrem Team die Antworten gibt, die es braucht.

Atheniks – Die Lösung

So sieht der Unterschied aus.

Atheniks ersetzt nicht einfach Excel. Es verändert, wie Ihr Finanzteam arbeitet.

Vorher

ERP-Export, manuell in Excel kopieren, Formeln prüfen, Fehler suchen.

Jede Abteilung schickt ihre eigene Version. Niemand weiß, welche die aktuelle ist.

Der Monatsabschluss kostet das Controlling mehrere Arbeitstage.

Szenarien durchspielen bedeutet: neue Tabelle, neue Formeln, neues Chaos.

Der Geschäftsführer wartet auf Zahlen, die längst hätten vorliegen sollen.

Quellen
DATEV
ERP
HR
CRM
manuell exportiert & zusammenkopiert
RE: Zahlen Q1 – welche Version?
„Ich habe hier Budget_v2, du hast v3 geschickt. Welche stimmt?“
AW: EBIT stimmt nicht
„Formelfehler in Zeile 47 – bitte nochmal prüfen!“
Teams – Controlling
„Hat jemand die Personalkostendatei vom HR? Kann HR mir bitte die Zahlen schicken?“
Kosten_v2_FINAL.xlsx
Material
#REF!
Fertigung
??
Vertrieb
#REF!
Verwaltung
1.240
Logistik
#REF!
Gesamt
#DIV/0!
Personal_final(3).xlsx
Name
Kosten
Schmidt, T.
4.800
Müller, K.
??
Weber, J.
#REF!
Fischer, A.
5.200
Hoffmann, S.
#REF!
Gesamt
#DIV/0!
Budget_v3_neu(2).xlsx
Kategorie
Jan
Feb
Umsatz
3.820
#REF!
Materialkosten
1.140?
#REF!
Personalkosten
#REF!
#REF!
Vertrieb
480
??
Verwaltung
310
#REF!
Sonstiges
980?
#REF!
Gesamtkosten
2.910?
#REF!
EBIT
#DIV/0!
#DIV/0!
Mit Atheniks

Daten werden automatisch aus DATEV und ERP eingelesen. Kein manueller Schritt.

Eine gemeinsame Plattform. Alle Abteilungen, eine Datenbasis, null Versionskonflikte.

Der Monatsabschluss läuft automatisch. Das Controlling prüft, statt aufzubauen.

Szenarien auf Knopfdruck: optimistisch, Basis, pessimistisch, sofort vergleichbar.

Geschäftsführer und CFO sehen die Lage in Echtzeit, ohne auf einen Bericht zu warten.

Quellen
DATEV
ERP
HR
CRM
automatisch synchronisiert
Atheniks — Single Source of Truth
Live
Periode
Umsatz
Kosten
EBIT
Jan
3.820
2.910
910
Feb
4.100
3.050
1.050
Mrz
4.800
3.410
1.390
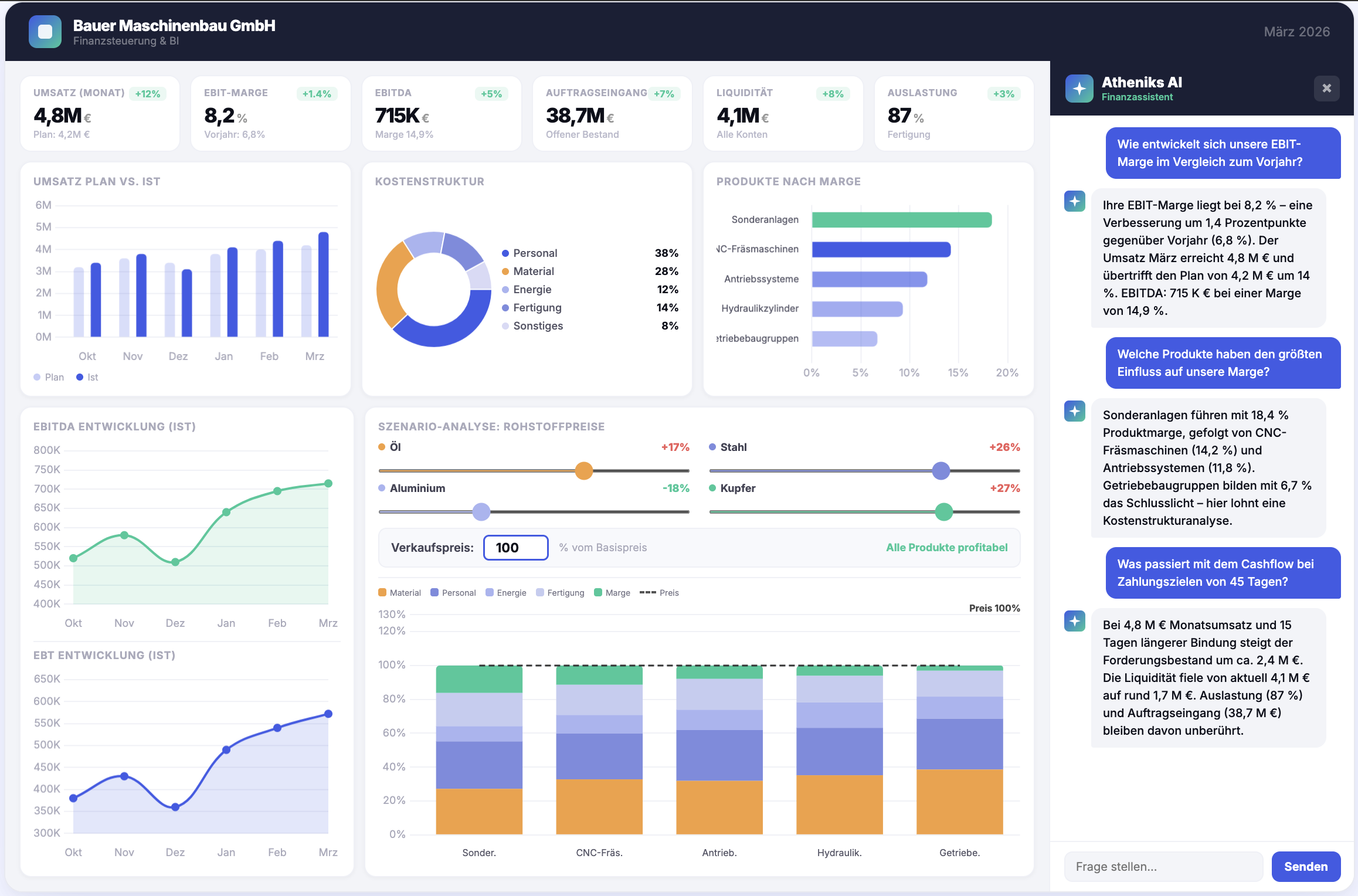
Echtzeit-Dashboard
Umsatz
4,8 Mio
+14,3%
EBIT
8,2%
+1,4 pp
Liquidität
2,4 Mio
-1,7 Mio
Forecast
94,2%
+3,1 pp
Plan vs. Ist
Plan
Ist
Liquidität
Kostenstruktur
Personal
62%
Material
24%
Sonstiges
14%
EBIT-Entwicklung
Atheniks – Für wen?
Für wen ist Atheniks?

Gebaut für die Menschen, die mit Zahlen Entscheidungen treffen.

Atheniks spricht die Sprache von Finanzteams, nicht von IT-Abteilungen. Kein Schulungsaufwand, kein Berater, kein Enterprise-Vertrag.

CFO

Der CFO, der endlich schnelle Antworten auf Finanzfragen will

Du bekommst gefragt: „Wie sieht unsere Cash-Position in den nächsten Monaten aus?“ Bis die Antwort zusammengebaut ist, sind Meetings längst vorbei und Entscheidungen haben sich verzögert.

Mit Atheniks: Liquiditätsvorschau auf Knopfdruck, live und ohne Vorbereitung.

Controller

Der Controller im Excel-Chaos

Du pflegst verknüpfte Tabellen, eine Änderung sprengt alles, die Summe stimmt nicht und irgendwo liegt noch „Budget_final_v3_neu(2).xlsx“. Du weißt selbst nicht mehr, welche Version aktuell ist.

Mit Atheniks: Eine einzige Source of Truth. Keine Versionshölle, keine manuellen Konsolidierungen.

Geschäftsführer

Der GF, der Projekte wirklich verstehen will

Du musst Projekte bewerten, Margen tracken und am Jahresende hast du keine Ahnung, ob das Projekt wirklich profitabel war. Das Controlling kommt mit dem Report immer zu spät.

Mit Atheniks: Projekt-Profitabilität in Echtzeit. Keine bösen Überraschungen mehr am Jahresende.

Atheniks – Was spricht für uns?
Was spricht für uns?

Das anpassungsfähigste Finanzplanungstool für den deutschen Mittelstand.

Maximale Flexibilität, intuitive Bedienung und tiefe Integration in die deutsche Unternehmenslandschaft. Kein Kompromiss zwischen Leistung und Einfachheit.

Schneller Start

Kein monatelanger Rollout

Während andere Anbieter Implementierungsprojekte verkaufen, richtest du Atheniks selbst ein. Kein Kick-off-Workshop, kein Projektplan, kein Wartesaal.

Live
DE
Made for Germany

Für Industrie und Mittelstand gemacht

Wir bauen für produzierende Unternehmen, Zulieferer und wachsende Mittelständler in Deutschland. Genau auf Deutschland angepasst.

Bedienung

Öffnen, verstehen, loslegen.

Dein Team öffnet Atheniks und versteht es. Weil wir jede Funktion so lange vereinfacht haben, bis eine Erklärung überflüssig wird.

DATEV → atheniks
DATEV

Ihre Buchhaltung. Direkt verbunden.

Atheniks liest Ihre DATEV-Daten automatisch ein. Kein manueller Export, kein Umweg über Excel. Die Zahlen sind da, wo sie hingehören.

Atheniks – CTA
Kontakt

Haben Sie Fragen zu Atheniks?

Schreiben Sie uns. Wir helfen Ihnen gerne weiter und melden uns so schnell wie möglich bei Ihnen.

Jetzt kontaktieren
Kostenlos & unverbindlich
DSGVO-konform
Schnelle Antwort